Das ist neu in DataSpell 2025.3

Visualisierungszellen, Multi-Agent-Unterstützung und Jupyter-Verbesserungen.

Mit der Version 2025.3 verfolgt DataSpell weiterhin die Mission, Datenanalysen mit KI-Unterstützung produktiver zu machen. Neben der Verbesserung des DataSpell-eigenen KI-Agents erweitert diese Version Ihre Möglichkeiten durch direkten Zugriff auf Claude Agent in der IDE – weitere Agents werden in Kürze folgen. DataSpell 2025.3 bietet außerdem wesentliche Verbesserungen im Visualisierungs-Workflow und bei der Verwendung von Jupyter.

Bitte lesen Sie weiter, um mehr über die Neuerungen zu erfahren.

Unterstützung für mehrere Agents in DataSpell

Im Chat können Sie nun zwischen dem KI-Agent von DataSpell und Claude Agent wählen. Claude eignet sich ideal für Aufgaben mit Bezug zur Programmierung, während der DataSpell-eigenen Agent weiterhin vor allem auf datenbezogene Arbeiten wie Analysen, Transformationen und Visualisierungen fokussiert sind. Öffnen Sie einfach den KI-Chat, wählen Sie den optimalen Agent für Ihre Aufgabe aus und legen Sie los. Dies ist nur der Anfang – in Zukunft werden wir weitere Agents in DataSpell integrieren.

Verbesserte Visualisierungen

Visualisierungen im Chat

Sie können nun Diagramme direkt im KI-Chat generieren und anzeigen. Dadurch entfällt die Notwendigkeit von Zwischenschritten oder Kontextwechseln.

Der KI-Agent in DataSpell kann:

  • Ihre Datensammlung auswerten.
  • Visualisierungen als JSON-basierte Spezifikationen generieren.
  • Visualisierungen im Chat oder in speziellen Visualisierungszellen darstellen.

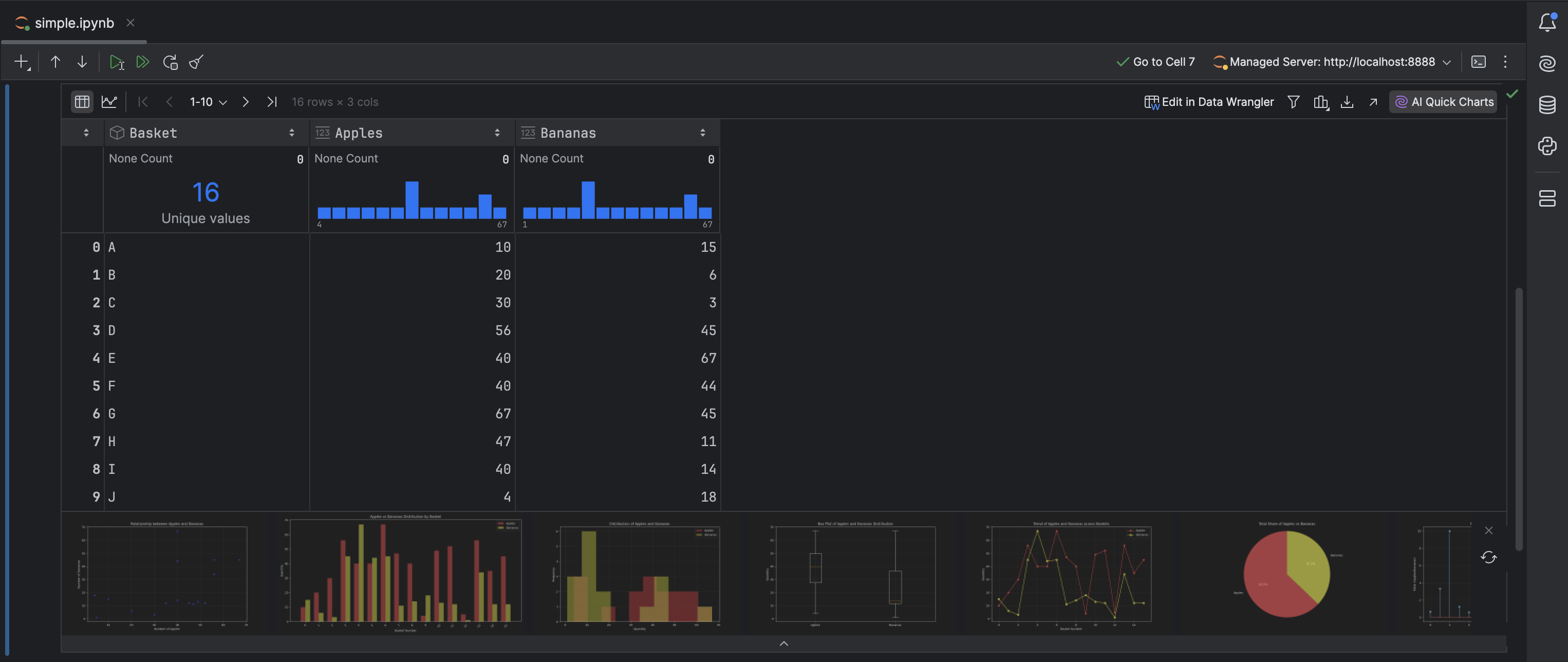
Visualisierungszellen in Notebooks

Visualisierungszellen bieten eine neue Möglichkeit, Ihre Daten ohne Programmieraufwand zu entdecken und zu präsentieren. Sie können nun:

  • Visualisierungen erstellen, ohne Code zu schreiben.
  • Plots sofort inline betrachten.

Jupyter-Verbesserungen

Bei der Arbeit mit einer neuen Datensammlung beginnen wir stets mit dem Erkunden und Bereinigen der Daten. In dieser Explorationsphase können Probleme identifiziert werden, zum Beispiel:

  • Fehlende Werte
  • Ausreißer
  • Duplikate
  • Abweichungen bei der Formatierung
  • Korrelierte oder redundante Merkmale

Diese Probleme werden nun automatisch erkannt, und Sie erhalten KI-gestützte Vorschläge zu deren Behebung. Mit der Option Fix with AI können Sie eine neue Zelle in Ihr Jupyter-Notebook einfügen, der den generierten Code zur Behebung des Problems enthält.

Datenbanken

Abfragedateien

Wir haben kürzlich Abfragedateien in DataGrip eingeführt, die die bisherigen Abfragekonsolen ersetzen und die allgemeine Nutzungserfahrung beim Ausführen und Speichern von Abfragen verbessern. Die Verbesserungen sind jetzt auch in anderen JetBrains-IDEs verfügbar, die das Plugin Database Tools and SQL nutzen.

Wie in DataGrip wird beim ersten Start von DataSpell nach dem Plugin-Update der Dialog Migration to Query Files angezeigt, in dem Sie aufgefordert werden, Konsolen in Abfragedateien zu konvertieren. Klicken Sie auf Migrate All, um alle Ihre Konsolen in einem Zug in Abfragedateien umzuwandeln.

Bei den IDEs mit Datenbankfunktionen, die vom Plugin „Database Tools and SQL“ bereitgestellt werden, befinden sich nach der automatischen Migration die Abfragedateien im Verzeichnis .idea/dataSources/.

Verbindungen zu Cloud-Anbietern

DataSpell ist nun mit Cloud-Datenbankanbietern kompatibel! In der neuen Version können Sie Ihre AWS-, Azure- und Google-Cloud-Accounts mit der IDE verbinden, die Liste der Datenbanken in diesen Accounts durchsuchen und diejenigen auswählen, die Sie verwenden möchten. DataSpell legt neue Datenquellen an und füllt alle Verbindungsdetails aus.

Um eine Verbindung zu Ihrem Cloud-Account herzustellen, klicken Sie auf New | Data Source from Cloud Provider und wählen Sie Ihren Cloud-Anbieter aus.

Alle mit Ihrer IDE verbundenen Cloud-Accounts sind auf dem Tab Clouds des Dialogs Data Sources and Drivers zu sehen.

Islands ist das neue Standarddesign

DataSpell verwendet nun standardmäßig das neue Bedienoberflächen-Design Islands. Das Design ist sowohl im dunklen als auch im hellen Modus verfügbar. Dieses Update wirkt sich ausschließlich auf die Darstellung aus und hat keinen Einfluss auf die Funktion.

Um das neue Design zu aktivieren oder zu deaktivieren, öffnen Sie den Settings-Dialog der IDE und navigieren Sie zur Einstellungsseite Appearance & Behavior | Appearance.

Wir hoffen, dass diese Updates nach Ihrem Geschmack sind!

Die Entwicklung von DataSpell zu einem KI-fokussierten Datenanalyse-Tool befindet sich noch in der Anfangsphase. Wir würden uns daher über Ihr Feedback und Ihre Reaktionen freuen! Wenn Sie auf einen Fehler stoßen oder eine Funktion vorschlagen möchten, erstellen Sie bitte ein Ticket in unserem Issue-Tracker.

Sie möchten über die neuesten Funktionen informiert werden und Tipps zu DataSpell und zum Thema Datenanalyse erhalten? Abonnieren Sie unser Blog und folgen Sie uns auf X!